激光粒度分析仪基于激光衍射原理测量粉体颗粒的粒度分布,凭借测量速度快、操作维护方便、动态范围宽以及良好的重现性和准确性等优势,成为很多材料实验室必备的检测仪器。相较于实验室用粒度仪器,在线激光粒度分析仪则直接应用在粉体工厂生产车间现场,自动实时监测生产管线内的粒度数据,通过专用接口同步反馈给粉体制备设备,从而实现粉体生产粒度控制的智能化。在线激光粒度分析仪对于提高粉体产品质量、减少废料产生、减少人工成本,从而降低生产成本提高企业效益起到关键作用。
PATlink 3000系列在线激光粒度监控系统是真理光学基于多年积累的粒度表征技术及自动化过程控制技术开发的新一代实时在线粒度监测与控制系统,粒度范围涵盖1μm至1000μm,适合干法和湿法的生产工艺过程,既可用于在线粒度测量,也可以用于现场手动取样的粒度分析。
PATlink系列具有稳定的结构和先进的技术支撑,以满足苛刻、复杂的过程工艺环境对连续粒度测量和控制的要求,被广泛应用于电池材料、水泥、面粉加工、粉末冶金、3D打印、制药、先进陶瓷、抛光液、粉末涂料、色浆颜料等产品生产的粒度自动控制。
PATlink 在线激光粒度监控系统部分应用场景

受益于PATlink 在线激光粒度监控系统的使用

> 无需人工从车间取样,到实验室完成样品测量,在粉体生产加工的全过程都可以实时了解当前以及回溯粉体粒度大小的变化趋势
> 闭环的过程优化及持续监测和控制
> 确保生产设备运行符合目标值减少不同批次产品间的差异
> 批量生产时开机后快速达到合格标准,减少原料浪费和返工
PATlink 3000系列原理图

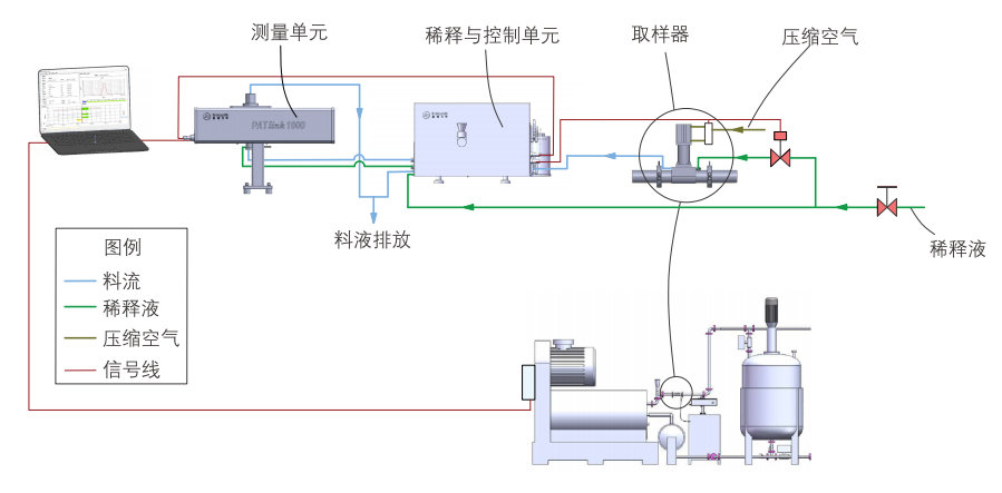
PATlink 系列湿法系统图

PATlink 系列干法系统图

PATlink 系列主要性能特点
> 测量速度:最快每秒5次完整粒度分布,每分钟能测量多达数百万个颗粒
> 超大角光学系统,确保亚微米粒径准确可靠测量
> 独创的液体鞘流法窗口玻璃保护技术
> 双气帘干法窗口玻璃保护技术
> 一机多线多用方案,一台主机监测多条生产线,既可在线测量(On-line)又可旁线测量(At-line)
> 采用光纤偏振保持及空间滤波专利技术,确保光路系统在使用过程中无需任何机械调整
> 满足EMC工业级电磁兼容性要求
> 防水防尘性能达到IP65工业防护等级
> 采用光缆连接控制室和粒度检测系统的计算机,具有极强的抗干扰能力,并实现远至千米的数据传输和控制
> 支持Modbus RTU/TCP等工业控制通讯协议,连接客户PLC系统
| 型 号 | PATlink 3000 | |
| 测量原理 | 全量程米氏理论理论 | |
| 粒径范围 | 1-3000μm(干、湿法相同) | |
| 湿法稀释比 | 1-10万分之一 | |
| 窗口玻璃保护技术 | 湿法:液体鞘流保护技术(专利), 干法:双气帘保护技术 | |
| 光源 | 集成自动恒温功能的固体激光器,波长638nm, 最高功率20mW | |
| 空间滤波方式 | 非针孔式偏振滤波专利技术 | |
| 数据采集速率 | 最高可达20KHz | |
| 检测速度 | 最快5次/秒 | |
| 准确度 | Dv50优于±1%(NIST可溯源乳胶标样) | |
| 重复性 | Dv50优于±0.5% (NIST可溯源乳胶标样) | |
| 激光安全 | 1类激光产品 | |
| 防水防尘等级 | IP65 | |
| 工作环境 | 温度范围 -10℃ ~ 45℃, 湿度范围 10% ~ 90%,无结凝 | |
| 操作平台 | Windows7或以上专业版 | |
| 计算机最低配置 | Intel i3处理器,2GB内存,500GB硬盘 | |
| 光学测量单元重量 | 18Kg | |
| 光学测量单元尺寸 | 745mm*172mm*505mm(LxWxH) | |



